Monitoring Hard Disk Temperatures With Drivetemp on Ubuntu 22.04
Keeping an Eye on HDD Temperatures on Ubuntu 22.04
As the hddtemp utility is now deprecated, keeping track of your hard disk drive (HDD) temperatures on Ubuntu 22.04 requires a new approach. It’s time to get familiar with the drivetemp kernel module. The lm-sensors package is also essential as it provides the required interface to read the output data.
Setting Up drivetemp
To initiate the drivetemp kernel module, execute the command:
sudo modprobe platform:drivetemp
The kernel module needs to be loaded at every boot. To achieve this, append drivetemp to your /etc/modules file:
echo drivetemp | sudo tee -a /etc/modules
Using lm-sensors to Monitor Temperatures
With drivetemp now active, we can use lm-sensors to keep tabs on our hard drive temperatures. Here is a typical output:
> $ sensors
...
drivetemp-scsi-13-0
Adapter: SCSI adapter
temp1: +34.0°C (low = +0.0°C, high = +70.0°C)
...
drivetemp-scsi-7-0
Adapter: SCSI adapter
temp1: +41.0°C (low = +5.0°C, high = +55.0°C)
...
drivetemp-scsi-2-0
Adapter: SCSI adapter
temp1: +36.0°C (low = +5.0°C, high = +55.0°C)
...
Monitoring HDD Temperature with Netdata
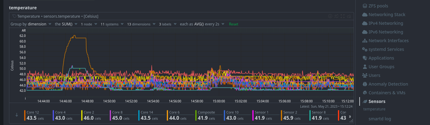
Netdata is another reliable tool for monitoring system data. Despite providing excellent support for the now deprecated hddtemp, it adapts well to our new setup. Post-update, we can find temperature data under the Sensors category.

Regular monitoring helps ensure optimal system performance and will ensure your drives keep running for many years to come.
The elevated temperatures shown in the screenshot above are not ideal for your HDD. Addressing this, I’ll be increasing the system fan speed to help regulate the temperature and maintain optimal system performance.
Keep it cool!